Anonym

Data security starts with classifying and anonymizing documents

The Q-Integra Classify application allows you to classify documents into classes based on confidentiality, availability, and integrity, and manage classified documents based on their content.

The Q-integra Redacting (Zorro) application is designed to anonymize documents in order to remove sensitive content before controlled distribution.

Documents under control

Classify sensitive information by assigning documents to confidentiality classes

Ikona Klasifikace

Document classification into classes according to the level of confidentiality

  • inserting classification information in the form of a watermark,
  • writing the classification tag into metadata,
  • prohibition of printing and copying text from a classified document,
  • password-protecting a document, ...
Ikona Automatická klasifikace

Automatic document classification

  • online according to the rules,
  • according to user access,
  • in doses according to defined parameters,
  • workflow - control and approval, ...
Ikona Export

Export of classified documents

  • to the file folder,
  • to the email inbox,
  • to an external system,
  • to an external system.

Anonymization will allow for the permanent removal of confidential information

The application significantly simplifies the process of publishing contracts, invoices and orders defined by legislation.

Ikona Anonym

Intuitive manual tools for censoring sensitive data

  • covering entire words/images with one click,
  • "drawing" arbitrary blocks that will obscure content with sensitive information,
  • simple correction of incorrectly marked covers,
  • using templates and patterns, ...
Ikona Automatická anonymizace

Automated search

  • signatures, emails, phone numbers, account numbers, social security numbers, names, etc.,
  • defined templates, patterns and specific patterns,
  • workflow - control and approval, ...
  • if interested, using AI (on-premise or cloud solution add-on).
Ikona Export

Export of documents and statistics to the Central Register of Contracts (SK) and (CZ) to the Register of Contracts

  • to the file folder,
  • to the email inbox,
  • to an internal/external system,
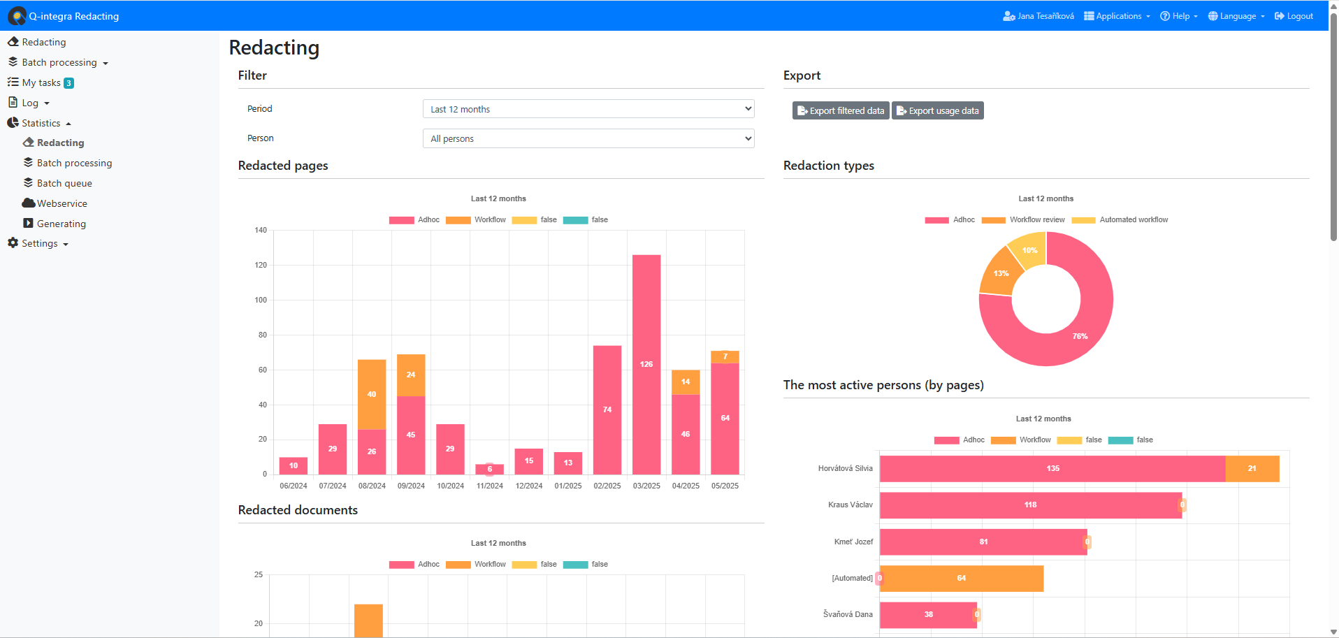
  • recording, evaluation and graphic presentation of statistical parameters.
Levé ouško
Hlavní obrázek
Pravé ouško

Online document classification and anonymization — intelligently adapted to your user roles and company rules for maximum security and efficiency!!!

Contact us
Cookie icon